Интеграция с Omada SDN
Дает возможность централизованно управлять устройством, обеспечивает доступ с применением облачных технологий и поддержку приложения Omada.
Omada SDN интересно рассмотреть отдельно. Представляет собою умное облачное решение. Ориентировано на применение в бизнес-сетях, делает их эффективнее и надежнее, повышая безопасность.

Помимо точек доступа, шлюзы и коммутаторы также входят в сеть, которая является программно-конфигурируемой. Означает, что управляется из различных точек пространства программно с применением облачных технологий через единый централизованный интерфейс.
Управление — посредством контроллеров Omada. Облачный доступ посредством любого, в том числе:
- облачного;
- программного ();
- аппаратного.
Аппаратные:
- OC300;
- OC200.
Применяемый для управления веб-интерфейс: HTTP/HTTPS.
Предусмотрены перезагрузка в соответствии с определенным расписанием и ограничение скорости беспроводного соединения.
В многолюдных местах присутствуют пользователи с относительно старыми и более современными девайсами. Для разгрузки 2,4-гигагерцевого диапазона предусмотрен автоматический перевод поддерживающих устройств на 5-гигагерцевый — технологий Band Steering.
Одновременно работает в обоих частотных диапазонах, максимальную скорость привожу в мегабитах в секунду:
- суммарная — 1775:
- 2,4-гигагерцевом — 574;
- 5-гигагерцевом — 1201.
Omada — точки доступа, в которых нашли себе применение технологические инновации (1024-QAM и символ OFDM с длиной, возросшей четырехкратно). Указанная выше суммарная скорость достижима благодаря новым решениям.
Число SSID — шестнадцать (для каждой из частот — восемь).
Удобство установки и развертывания сети обеспечивается поддержкой PoE+ — PoE (802.3at).

Комплектуется:
- адаптером питания;
- набором для монтажа (EAP620 HD предназначена для установки в стене или на потолке);
- руководством по установке.
Поддерживаемые ОС администратора — Windows (10, 8, 7, Vista и даже XP), Linux.

Требования к микроклимату:
- к температуре (по Цельсию, при минусовых использовать и хранить недопустимо):
- до 40 градусов тепла (в работающем режиме);
- до 70 градусов тепла (при хранении);
- к влажности воздуха (в процентах, без образования конденсата) — до 90:
- эксплуатации (в процентах) — от 10;
- хранения (в процентах) — от 5.
Антенны (встроенные всенаправленные):
- 2,4-гигагерцевые (5 дБи);
- 5-гигагерцевые (6 дБи).
Укомплектована одним поддерживающим PoE IEEE802.3at гигабитным портом Ethernet RJ-45. Есть аппаратная кнопка «Reset», предназначенная для сброса настроек.

Wi-Fi — история, скорость, именование, преимущества версии 6
Постепенно вытеснит пятое поколение. Годы дебюта поколений стандарта:
- 6 — ax — 2018;
- 5 — ac — 2014;
- 4 — n — 2009;
- 3 — g — 2003;
- 2 — a — 1999;
- 1 — b — 1999.
Форматы именования: Wi-Fi или 802.11. Удобно и интуитивно понятно покупателям маршрутизаторов и сетевого оборудования — чем выше число, тем современнее технология.
802.11be ждут в 2024 с предельно достижимой скоростью передачи в 30 гигабит в секунду.
В сравнении с предшествующей версией стандарта беспроводной связи скорость в ax повысилась. Эксперты оценивают прирост в 30—40 процентов. Полезно, но более значимыми достоинствами Wi-Fi 6 являются рассмотренные выше инновации. Быстрее — хорошо, но еще лучше — умнее, что проявляется в возросшем числе клиентов, которые могут подключаться к одной точке доступа.
Другое заметное отличие Wi-Fi 6 от 5 — поддержка 2,4-гигагерцевой частоты. В Wi-Fi 5 предусмотрели только 5-гигагерцевую.
2,4-гигагерцевый спектр рассматривается как устаревший и отчасти справедливо. Вероятно, его поддержка новым поколением беспроводной технологии обусловлена экономическими соображениями. Восприимчивее к помехам, но обеспечивает лучший прием — получает данные на большем расстоянии.
Обзор точки доступа TP-LINK EAP120
Практически весь корпус выполнен из белого глянцевого пластика. На лицевой панели расположен только один индикатор, и логотип TP-LINK.
Все разъемы и кнопки расположены на задней панели: там есть 1 Ethernet порт RJ45 с поддержкой IEEE802.3af PoE, 1 консольный порт, кнопка ON/OFF, кнопка сброс, и разъем Kensington.

Забыл написать об одном важном моменте. Это потолочная точка доступа. А это значит, что ее можно закрепить на потолок, или стену
Что очень удобно. В комплекте идет набор для крепления
А это значит, что ее можно закрепить на потолок, или стену. Что очень удобно. В комплекте идет набор для крепления.

Снизу есть отверстия под это крепление, и наклейка с необходимой заводской информацией по точке доступа.
Радует еще тот момент, что есть разъем Kensington. Можно установить точку доступа где-то в коридоре, закрепить ее, и не боятся что ее унесет собой один из посетителей
Высокоскоростной Wi-Fi для создания надёжного подключения бизнес-класса
Комбинация следующего поколения стандарта Wi-Fi 802.11ac и современных технологий MIMO и TurboQAM позволяет устройствам серии EAP обеспечивать непревзойдённое качество Wi-Fi.
EAP330/EAP320 достигают общей скорости до 1,9/1,2 Гбит/с: до 600/300 Мбит/с на частоте 2,4 ГГц и до 1300/867 Мбит/с на частоте 5 ГГц.
Комбинация следующего поколения стандарта Wi-Fi 802.11ac и современных технологий MIMO и TurboQAM позволяет устройствам серии EAP обеспечивать непревзойдённое качество Wi-Fi. EAP330/EAP320 достигают общей скорости до 1,9/1,2 Гбит/с: до 600/300 Мбит/с на частоте 2,4 ГГц и до 1300/867 Мбит/с на частоте 5 ГГц.
EAP330 обеспечивает непревзойдённое качество Wi-Fi, достигая скорости до 1,9 Гбит/с: до 600 Мбит/с на 2,4 ГГц и до 1300 Мбит/с на 5 ГГц.
EAP320 обеспечивает скорость до 300 Мбит/с на 2,4 ГГц и до 867 Мбит/с на 5 ГГц соответственно
Почему пользователь не чувствует спада скорости, когда движется
Точке доступа Omada с Wi-Fi 6 (802.11ax) свойственна поддержка инновационных технологий, 1024-QAM и символа OFDM с увеличенной длиной. Повышает совокупную скорость EAP до показателей (в мегабитах в секунду):
- совокупно — 3550:
- 2402 — на 5 ГГц;
- 1148 — на 2,4 ГГц.
Увеличению пропускной способности в условиях, когда доступом к сети нужно обеспечить большое число пользователей, достигается посредством применения восьми пространственных потоков.

Скорость, поддерживаемая Ethernet-портом модели достигает 2,5 гигабит в секунду. Применяется для кабельного подключения точки доступа и способствует повышению качества и скорости беспроводного соединения посредством технологии Wi-Fi. Гибкое развертывание сети обеспечивает совместимость порта со стандартом PoE+ 802.3at.
Когда пользователи передвигаются, они не ощущают спада скорости и качества соединения. Эффект достигается благодаря 802.11k/v, бесшовному роумингу, задача которого в автоматическом режиме переключить устройство пользователя к точке доступа с наилучшим в данном месте сигналом.
Означает, что прерывания голосового общения с использованием VoIP и видеосвязи не будет. Потоковые видео- и аудио требовательны к качеству соединения с интернетом.
Чтобы снизить нагрузку на сохраняющий популярность 2,4-гигагерцевый диапазон, точка доступа переведет девайс с поддержкой обоих диапазонов на 5-гигагерцевый.
Балансировка нагрузки способствует тому, что при большом числе пользователей и высокой плотности устройств, которым необходим доступ в сеть, подключение будет плавным.

Airtime Fairness предназначен для повышения средней пропускной способности. Позволяет снизить нагрузку на сеть.
IEEE 802.11k в деталях
Стандарт расширяет возможности RRM (Radio Resource Management) и позволяет беспроводным клиентам с поддержкой 11k запрашивать у сети список соседних точек доступа, потенциально являющихся кандидатами для переключения. Точка доступа информирует клиентов о поддержке 802.11k с помощью специального флага в Beacon. Запрос отправляется в виде управляющего (management) фрейма, который называют action frame. Точка доступа отвечает также с помощью action frame, содержащего список соседних точек и номера их беспроводных каналов. Сам список не хранится на контроллере, а генерируется автоматически по запросу. Также стоит отметить, что данный список зависит от местоположения клиента и содержит не все возможные точки доступа беспроводной сети, а лишь соседние. То есть два беспроводных клиента, территориально находящиеся в разных местах, получат различные списки соседних устройств.
Обладая таким списком, клиентскому устройству нет необходимости выполнять скан (активный или пассивный) всех беспроводных каналов в диапазонах 2,4 и 5 ГГц, что позволяет сократить использование беспроводных каналов, то есть высвободить дополнительную полосу пропускания. Таким образом, 802.11k позволяет сократить время, затрачиваемое клиентом на переключение, а также улучшить сам процесс выбора точки доступа для подключения. Кроме этого, отсутствие необходимости в дополнительных сканированиях позволяет продлить срок жизни аккумулятора беспроводного клиента. Стоит отметить, что точки доступа, работающие в двух диапазонах, могут сообщать клиенту информацию о точках из соседнего частотного диапазона.
Мы решили наглядно продемонстрировать работу IEEE 802.11k в нашем беспроводном оборудовании, для чего использовали контроллер AC50 и точки доступа CAP1200. В качестве источника трафика использовался один из популярных мессенджеров с поддержкой голосовых звонков, работающий на смартфоне Apple iPhone 8+, заведомо поддерживающий 802.11k. Профиль голосового трафика представлен ниже.
Как видно из диаграммы, использованный кодек генерирует один голосовой пакет каждые 10 мс. Заметные всплески и провалы на графике объясняются небольшой вариацией задержки (jitter), всегда присутствующей в беспроводных сетях на базе Wi-Fi. Мы настроили зеркалирование трафика на коммутаторе, к которому подключены обе точки доступа, участвующие в эксперименте. Кадры от одной точки доступа попадали в одну сетевую карту системы сбора трафика, фреймы от второй — во вторую. В полученных дампах отбирался только голосовой трафик. Задержкой переключения можно считать интервал времени, прошедший с момента пропадания трафика через один сетевой интерфейс, и до его появления на втором интерфейсе. Конечно же, точность измерения не может превышать 10 мс, что обусловлено структурой самого трафика.
Итак, без включения поддержки стандарта 802.11k переключение беспроводного клиента происходило в среднем в течение 120 мс, тогда как активация 802.11k позволяла сократить эту задержку до 100 мс. Конечно же, мы понимаем, что, хотя задержку переключения удалось сократить на 20 %, она все равно остается высокой. Дальнейшее уменьшение задержки станет возможным при совместном использовании стандартов 11k, 11r и 11v, как это уже реализовано в домашней серии беспроводного оборудования DECO.
Однако у 802.11k есть еще один козырь в рукаве: выбор момента для переключения. Данная возможность не столь очевидна, поэтому мы бы хотели упомянуть о ней отдельно, продемонстрировав ее работу в реальных условиях. Обычно беспроводной клиент ждет до последнего, сохраняя существующую ассоциацию с точкой доступа. И только когда характеристики беспроводного канала становятся совсем плохими, запускается процедура переключения на новую точку доступа. С помощью 802.11k можно помочь клиенту с переключением, то есть предложить произвести его раньше, не дожидаясь значительной деградации сигнала (конечно же, речь идет о мобильном клиенте). Именно моменту переключения посвящен наш следующий эксперимент.
Band steering
Технология band steering позволяет беспроводной сетевой инфраструктуре пересаживать клиента с одного частотного диапазона на другой, обычно речь идет о принудительном переключении клиента с диапазона 2,4 ГГц в диапазон 5 ГГц. Хотя band steering и не относится непосредственно к роумингу, мы все равно решили упомянуть его здесь, так как он связан с переключением клиентского устройства и поддерживается всеми нашими двухдиапазонными точками доступа.
В каком случае может возникнуть необходимость переключить клиента в другой частотный диапазон? Например, такая необходимость может быть связана с переводом клиента из перегруженного диапазона 2,4 ГГц в более свободный и высокоскоростной 5 ГГц. Но бывают и другие причины.
Стоит отметить, что на данный момент не существует стандарта, жестко регламентирующего работу описываемой технологии, поэтому каждый производитель реализовывает ее по-своему. Однако общая идея остается примерно схожей: точки доступа не анонсируют клиенту, выполняющему активный скан, SSID в диапазоне 2,4 ГГц, если в течение некоторого времени была замечена активность данного клиента на частоте 5 ГГц. То есть точки доступа, по сути, могут просто умолчать о наличии поддержки диапазона 2,4 ГГц, в случае если удалось установить наличие поддержки клиентом частоты 5 ГГц.
Выделяют несколько режимов работы band steering:
- Принудительное подключение. В этом режиме клиенту в принципе не сообщается о наличии поддержки диапазона 2,4 ГГц, конечно же, если клиент обладает поддержкой частоты 5 ГГц.
- Предпочтительное подключение. Клиент принуждается к подключению в диапазоне 5 ГГц, только если RSSI (Received Signal Strength Indicator) выше определенного порогового значения, в противном случае клиенту позволяется подключиться к диапазону 2,4 ГГц.
- Балансировка нагрузки. Часть клиентов, поддерживающих оба частотных диапазона, подключаются к сети 2,4 ГГц, а часть — к сети 5 ГГц. Данный режим не позволит перегрузить диапазон 5 ГГц, если все беспроводные клиенты поддерживают оба частотных диапазона.
Конечно же, клиенты с поддержкой только какого-либо одного частотного диапазона смогут подключиться к нему без проблем.
На схеме ниже мы попытались графически изобразить суть технологии band steering.
Часть комплекса Omada SDN
Остановлюсь на новом решении TP-Link для бизнес-сетей — Omada SDN. Облачная технология применяется для удалённой настройки и управления экосистемой корпоративного Wi-Fi.
ИИ и панель управления
Искусственный интеллект применяется для задач:
- умного анализа сети;
- оповещения;
- оптимизации.

Означает определение возникших в сети неполадок с последующим предоставлением администратору информации о них самих и методах исправления.
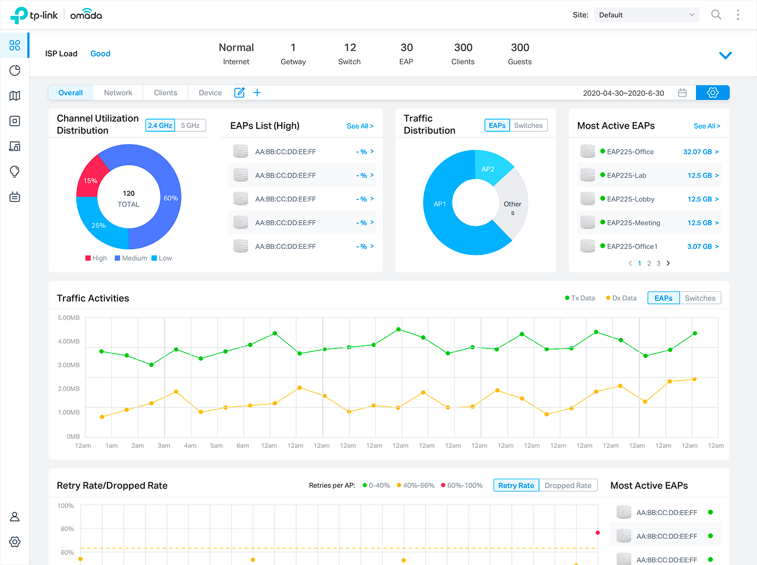
Панель управления проста в использовании. Дает возможность контролировать состояние сети в режиме реального времени. Обеспечивает постоянный доступ к информации о загруженности сети и распределении трафика.

Не придется настраивать каждый девайс по отдельности
SDN — аббревиатура от Software-Defined Network, что переводится как «программно-конфигурируемая сеть». Избавляет администратора от необходимости по отдельности определять настройки оборудования сети:
- шлюзов;
- коммутаторов;
- точек доступа.
Комплекс объектов сети настраивается централизованно через «облако» посредством интерфейса управления (контроллера). Автоматическое определение параметров оборудования облачным контроллером Omada SDN:
- снижает затраты времени и усилий на развертывание и конфигурирование многоузловой сети;
- исключает необходимость выезда инженера на объекты.

Безопасность и автоматизация
Сервисный и пользовательский трафик с Omada SDN не смешиваются. В итоге трафик пользователей через облако не проходит, что является дополнительным средством его защиты.
Автоматическая настройка сетевых параметров (Zero-Touch Provisioning) заслуживает отдельного рассмотрения. Исхожу из ситуации, когда заказчик обращается к системным интеграторам. Когда устройства подключены к сети и питанию, системному интегратору доступно управление девайсами посредством облачного контроллера.
В числе опций — отправка файлов настроек. Подход делает возможным командную работу над настройкой девайсов. Необходимые изменения могут вноситься удаленно. Важный плюс — специалисты высокой квалификации не понадобятся, что означает экономию средств клиента.

Функционал
Оборудование Omada применимо для применения в различных сетях благодаря набору функций (отмечу важнейшие):
- Omada Mesh.
- Гостевые сети.
- Бесшовный роуминг.
- WPA3.
Точки доступа, поддерживающие Wi-Fi шестого поколения хорошо справляются с нагрузками при значительном количестве подключенных девайсов.
Обзор точки доступа TP-LINK EAP120
Практически весь корпус выполнен из белого глянцевого пластика. На лицевой панели расположен только один индикатор, и логотип TP-LINK.

Все разъемы и кнопки расположены на задней панели: там есть 1 Ethernet порт RJ45 с поддержкой IEEE802.3af PoE, 1 консольный порт, кнопка ON/OFF, кнопка сброс, и разъем Kensington.

Забыл написать об одном важном моменте. Это потолочная точка доступа
А это значит, что ее можно закрепить на потолок, или стену. Что очень удобно. В комплекте идет набор для крепления.

Снизу есть отверстия под это крепление, и наклейка с необходимой заводской информацией по точке доступа.

Радует еще тот момент, что есть разъем Kensington. Можно установить точку доступа где-то в коридоре, закрепить ее, и не боятся что ее унесет собой один из посетителей
Возможности альтернативной прошивки
Сторонние прошивки — это свободное ПО «OpenWRT», а также модифицированные (скомпилированные) BIN-файлы (именно файл формата BIN — это прошивка любых роутеров) от Asus, ZyXEL, D-Link, TP-Link, Tenda и других роутеров. Свободное ПО DD-WRT проверяется разработчиками и тестерами на предельную совместимость с как можно большим числом марок и моделей роутеров.
Но ежели с OpenWRT можно быть относительно уверенным — то, не имея простейших навыков «кодинга», не следует тут же «заливать» прошивку от какого-нибудь Asus RT-N66U-N900 в ваш Xiaomi Router 3/Mini. Вы рискуете получить «кирпич», и только в Китае или ближайшем компьютерном сервис-центре вам смогут его вновь восстановить. Либо много часов — если не дней — будете «шариться» по 4pda.ru и похожим ресурсам в поисках рабочей инструкции по «раскирпичиванию» изделия.
Тестирование
Мы рассматривали EAP115 с точки зрения не самого продвинутого использования, поэтому тестировали их в паре с домашними роутерами TP-Link Archer AC3200 и Linksys EA6400. Точки доступа и контроллер одинаково хорошо работали с разным оборудованием.

К стабильности работы ПО не возникло каких-либо особенных замечаний. Можем разве что предположить, что из-за большого количества настроек первое знакомство может занять чуть больше времени, чем хотелось бы. В остальном интерфейс контроллера можно назвать наглядным и функциональным.

Для проверки скоростных показателей мы использовали стандартное подключение к Интернету на скорости до 100 Мбит/с, а также измерили скоростью передачи данных по Wi-Fi при подключении двух клиентов на максимальной скорости к одной ТД.

В первом случае результат оказался практически максимальным — примерно такую же скорость можно получить при подключении к маршрутизатору кабелем. Во втором сценарии EAP115 позволила обмениваться данными на скорости порядка 80 Мбит/с, что также можно назвать нормальным результатом, с учетом характеристик устройства.
Особенности и характеристики TP-LINK EAP120
- Гигабитный Ethernet порт с поддержкой PoE.
- Поддержка технологии Power over Ethernet (802.3af). Эта фишка позволит вам не проводить питание к точке доступа. А получать его по сетевому кабелю. Но понадобится дополнительное оборудование.
- Много вариантов установки. В том числе на стене, или потолке.
- Wi-Fi сеть на частоте 2,4 ГГц. Скорость до 300 Мбит/с. Две внутренние Wi-Fi антенны по 4dBi каждая.
- Функция объединения в кластер. Если у вас установлено несколько точек доступа, то для удобства настройки можно назначить одну точку главной. После смены настроек на главной точке доступа, они будут прописываться на всех остальных.
- Фирменная, специальная программа EAP Controller для управления.
- Отличные средства защиты: аутентификация через RADIUS-сервер, шифрование WPA/WPA2-enterprise, и обнаружение несанкционированных точек доступа.
- Есть возможность настроить так называемый портал аутентификации. Очень нужная функция для каких-то заведений. Когда после подключения к Wi-Fi, пользователь попадает на страницу, где вы можете вывести какую-то информацию, или попросить пользователя выполнить какое-то действие, чтобы подключится к сети.
- Стабильная работа при подключении большого количества клиентов.
Если вы хотите организовать Wi-Fi сеть в своем офисе, или другом заведении, то обязательно рассмотрите вариант с использованием точек доступа серии EAP от TP-LINK. В любом случае, вам нужен будет знающий человек, который подберет оборудование, и все настроит
Так как это не домашняя сеть, и здесь очень важно, что бы все работало быстро и стабильно
Сергей
TP-Link
Особенности и характеристики TP-LINK EAP120
- Гигабитный Ethernet порт с поддержкой PoE.
- Поддержка технологии Power over Ethernet (802.3af). Эта фишка позволит вам не проводить питание к точке доступа. А получать его по сетевому кабелю. Но понадобится дополнительное оборудование.
- Много вариантов установки. В том числе на стене, или потолке.
- Wi-Fi сеть на частоте 2,4 ГГц. Скорость до 300 Мбит/с. Две внутренние Wi-Fi антенны по 4dBi каждая.
- Функция объединения в кластер. Если у вас установлено несколько точек доступа, то для удобства настройки можно назначить одну точку главной. После смены настроек на главной точке доступа, они будут прописываться на всех остальных.
- Фирменная, специальная программа EAP Controller для управления.
- Отличные средства защиты: аутентификация через RADIUS-сервер, шифрование WPA/WPA2-enterprise, и обнаружение несанкционированных точек доступа.
- Есть возможность настроить так называемый портал аутентификации. Очень нужная функция для каких-то заведений. Когда после подключения к Wi-Fi, пользователь попадает на страницу, где вы можете вывести какую-то информацию, или попросить пользователя выполнить какое-то действие, чтобы подключится к сети.
- Стабильная работа при подключении большого количества клиентов.
Если вы хотите организовать Wi-Fi сеть в своем офисе, или другом заведении, то обязательно рассмотрите вариант с использованием точек доступа серии EAP от TP-LINK. В любом случае, вам нужен будет знающий человек, который подберет оборудование, и все настроит
Так как это не домашняя сеть, и здесь очень важно, что бы все работало быстро и стабильно
Сергей
TP-Link
Утилита обнаружения EAP
The EAP Discovery Tool can help the EAP Controller to adopt the EAP in L3 Network, and you can also use the EAP Discovery Tool to find the EAP’s IP address.
| Дата публикации: 2018-07-24 | Язык: Английский | Размер файла: 84.16 MB |
| Операционная система : Mac OS X 10.7/10.8/10.9/10.10/10.11 | ||
New Feature/Enhancement: |
Общение или фильм не прерываются на ходу
Пользователь идет и смотрит ролик или общается. Во время движения он не ощущает прерываний, что достигается благодаря бесшовному роумингу. Работает при условии, что стандарт 802.11k/v поддерживается клиентским девайсом.
Четырехкратно возросшая пропускная способность делает устройство применимым в условиях необходимости подключения большого числа девайсов (высокая плотность).

Когда пользователь движется со своим девайсом, роуминг 802.11k/v автоматически переключает клиента к точке доступа, которая обеспечивает оптимальный уровень сигнала.
Реализована поддержка четырех пространственных потоков. Технологии OFDMA и Uplink & Downlink MU-MIMO полезна для сетей, развернутых в местах, где постоянно находится много пользователей беспроводной сети со своими мобильными устройствами:
- вокзалов;
- аэропортов;
- ресторанов;
- крупных торговых комплексов;
- отелей;
- университетов;
- госпиталей;
- офисов.

Преимущества OFDMA доступны только на клиентских девайсах, которыми данная технология поддерживается. OFDMA сменила OFDM в шестом поколении беспроводного стандарта. Является технологией разделения каналов. Обеспечивает передачу данных одновременно на несколько девайсов.
Эффект достигается благодаря разбивке на мелкие пакеты. Применяемый метод ведет к снижению задержек. Актуально в помещениях, где пользователей много, а получение и передача данных по сети постоянная.

Предшествующая технология OFDM предполагает передачу данных в один момент времени лишь одному клиенту. Итогом становится «очередь» клиентов. Пользователи ощутят задержку, в особенности на чувствительных к скорости приложениях — потоковых видео- и аудиотрансляциях, видеочатах и при голосовом общении с передачей данных через интернет. К таким программам относятся популярные мессенджеры, воспринимаемые многими пользователями в качестве полной или частичной замены классической телефонии.
MU-MIMO и OFDMA — разные технологии, обеспечивающие многопользовательский доступ. Вторая решает задачу, разделяя канал, первая — применяя различные пространственные потоки.
Шифрование. Поддерживаемые методы:
- WEP;
- WPA-Personal/Enterprise;
- WPA2-Personal/Enterprise;
- WPA3-Personal/Enterprise.
Предусмотрено обнаружение несанкционированных точек доступа.
Усилению безопасности гостевой сети способствует поддержка ряда методов аутентификации, в числе которых:
- СМС;
- учетная запись Фейсбука;
- ваучер.
Доступ к беспроводной сети — лишь авторизированным гостям.

Применение в загруженной пользовательской среде
Благодаря высокой скорости стандарта 11AC, производительному Wi-Fi, централизованной утилите управления, эффективному порталу аутентификации, низкопрофильному дизайну и поддержке PoE, новые устройства EAP320/330 способны обеспечить работу загруженной пользовательской среде, включая школы, отели и предприятия.
Устройства серии EAP специально предназначены для плотной пользовательской среды и обладают удобным креплением, поддержкой PoE, функцией кластеризации, центральной утилитой управления, порталом аутентификации и автоматическим управлением передатчиком.
Рассказываю, почему о Wi-Fi 6 нужно думать
Предоставляет торгово-развлекательным центрам, гостиничным комплексам, учреждениям сфер образования и здравоохранения разворачивать в своих сетях приложения, запуск которых сегодня недоступен и это связано преимущественно с применением беспроводной технологии предшествующего поколения. Число устройств, поддерживающих новый стандарт, будет расти. Применение предприятием старых сетевых технологий в скором времени приведет к невозможности использования актуальных программных инструментов.

Качественное видео и приложения с погружением
В 2020 очевидно — видео с разрешением 4K не диковинка, не редкость, а обыденность. Второй пример — приложения виртуальной реальности. Еще недавно рассматривались исключительно как игровые. Сейчас очевидно, что необходимы также медикам, конструкторам, менеджерам ритейла.
Главные функции
MU-MIMO. Большая часть беспроводных роутеров с SU-MIMO в определенный момент времени обеспечивают передачу данных лишь одному пользователю. Поддержка MU-MIMO предполагает, что потоков будет три и более.
BSS Color. Методика разделения точек доступа и подключенных к ним клиентам, подключенным на одном частотном канале. Точки доступа (BSSs) ассоциируются с различными «цветами». Для сигналов с тем же «цветом» BSS применяется низкий порог RSSI (уровня сигнала) для отсрочки. Сокращает вероятность «накладок» в рамках одной зоны обслуживания.
Сигналы, «цвета» которых отличаются, используют повышенный порог RSSI для отсрочки. Подход увеличивает совокупное число одновременных передач. Как такового цвета нет, под этим словом понимается цифровой код.







